Az,de nagyon!
És valóban nem kell hozzá nagyobb tempó,erre még álmomban sem gondoltam volna!
Forum >> Alfasud-33
ANGER01-01-2010 19:31:50 // 69771
kesa01-01-2010 19:01:01 // 69770
Igen, ez is igaz. Az orgazdákat, illetve aki átveszi a lopott cuccot is súlyosan kéne büntetni. Nyilván nem minden esetben igaz az, hogy a vevő tud arról, lopott a cucc, de ha nagyon olcsón, és olyan "embertől" veszi meg, akin látszik kiféle-miféle, akkor ne legyenek kétségei!
Az is lehet, a saját lopott tárcsáit vette vissza! És még örül, hogy olcsón sikerült pótolnia :P.
Az is lehet, a saját lopott tárcsáit vette vissza! És még örül, hogy olcsón sikerült pótolnia :P.
kesa01-01-2010 18:58:19 // 69769
Igen, azt is úgy kellene! Ki tudja, hány olyan baleset történt már, ami ilyen előzményekre vezethető vissza?
Szívem szerint én is rövidre zárnám az ilyen primitív emberutánzatok karrierjét, de hát a júnóban élünk, ilyet nem lehet :P. Bárcsak gyökeresen megváltoznának itt a dolgok a választások után. (Sóhaj.)
Szívem szerint én is rövidre zárnám az ilyen primitív emberutánzatok karrierjét, de hát a júnóban élünk, ilyet nem lehet :P. Bárcsak gyökeresen megváltoznának itt a dolgok a választások után. (Sóhaj.)
krecsi01-01-2010 18:44:11 // 69768
Egyébként meg azért csinálja, mert van rá kereslet. Mindenkinek jól jön az olcsóbb felni, rádió stb. Csak mikor tőle lopnak, az már nem tetszik. Ezt csak úgy lehet megállítani, hogy senki nem veszi meg a lopott cuccot. Dehát ez egy ördögi kör. Múltkor egy haverom gyári dísztárcsáit lopták le. Tiszta ideg volt, de később vett másikat. Lopottakat. Mondtam neki, hogy most szerinted, akitől lopták az nem ideges? A válasz: de ez így más. Ja....
krecsi01-01-2010 18:35:42 // 69767
Mint a vasúti biztosító berendezések megrongálása, lopása. De ez nálunk csak megélhetési bűnözés. Egy kézzel? Két kézzel fogta azt a kerékkulcsot:) Le mind kettővel! De még oda is nézett, sőt a fejét is oda fordította:)
kesa01-01-2010 18:28:52 // 69766
Tényleg nagy mázli, hogy nem szálltál el! Ezután én is gyakrabban ellenőrzöm a kerékcsavarokat, érdemes :P.
kesa01-01-2010 18:25:34 // 69765
Küld át a formanyomit!
kesa01-01-2010 18:24:31 // 69764
Normális világban egy ilyen eset gyilkossági kísérletnek minősülne!
Megoldás: mint a tyúklopásoknál. Egy kézzel már nem fogja a kerékkulcsal lopni a kerekeket, hogy száradjon le a lelke is az ilyennek!
Megoldás: mint a tyúklopásoknál. Egy kézzel már nem fogja a kerékkulcsal lopni a kerekeket, hogy száradjon le a lelke is az ilyennek!
Norbi01-01-2010 17:57:48 // 69763
Oké, köszi! Najd megpróblok valamit kezdeni vele. Amugy a töltés szerintem tökéletes.
14.2 fogasztók nélkül, és ha mindent ráadok, villágitás, fűtés, stb akkor is a legalja 13.8. Szerintem az teljesen jó. Ja, és nem volt még gondom a töltéssel 1szer sem. Ez most jelentkezett kb. 1hónapja. Persze az is próbléma volt még, hogy ha volt rajta fogyasztó akkor lement nagyon a töltés,(13.2) de azt elháritottam, és most az van, hogy valamikor teljesen elmegy.
14.2 fogasztók nélkül, és ha mindent ráadok, villágitás, fűtés, stb akkor is a legalja 13.8. Szerintem az teljesen jó. Ja, és nem volt még gondom a töltéssel 1szer sem. Ez most jelentkezett kb. 1hónapja. Persze az is próbléma volt még, hogy ha volt rajta fogyasztó akkor lement nagyon a töltés,(13.2) de azt elháritottam, és most az van, hogy valamikor teljesen elmegy.
pb_01-01-2010 17:44:40 // 69762
Voltak már azon a verdán töltési problémák, Mlékeim szerint, ezért is kerül rá a másik fajta generátor.
pb_01-01-2010 17:42:35 // 69761
Simán L tudod hárítani, nem 1 olyan nagy ördöngösség.
pb_01-01-2010 17:40:32 // 69759
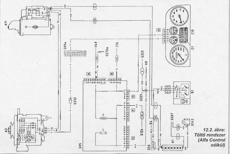
Nem. A kábel a generátortól az önindítón keresztül megy az akksi +ra.

Itt jól látszik a csatlakozási pont az önindítónnál

Ha nagyon profin akarsz Ljárni, akkor új kábeleket csinálsz, új csatlakozókkal. Ezenkívül az akkisarukat is nézd +, ha kell cseréld azokat is. Aztán nem ártana +mérni sem, hogy mennyit is tölt a rendszer, fogyasztókkal és anélkül is. Nem Lképzelhetetlen, hogy a generátor sincs már a topon.

Itt jól látszik a csatlakozási pont az önindítónnál

Ha nagyon profin akarsz Ljárni, akkor új kábeleket csinálsz, új csatlakozókkal. Ezenkívül az akkisarukat is nézd +, ha kell cseréld azokat is. Aztán nem ártana +mérni sem, hogy mennyit is tölt a rendszer, fogyasztókkal és anélkül is. Nem Lképzelhetetlen, hogy a generátor sincs már a topon.
pb_01-01-2010 17:24:32 // 69758
Akkor a laza kerékcsavarok okozták a problémát. Azért jól pics@n tudnám rúgni az ilyeneket.
Norbi01-01-2010 16:05:58 // 69757
Remélem én is megtalálom ott a problémát(kábeleknél) . Mert jó lenne már menni az autóval.
kfp01-01-2010 16:01:11 // 69756
Nálam is ilyen gebasz volt,generátorra gyanakodtam,de mester mondta:"nem értessz te ehhez laikus!" Berhelt a kábelekkel oszt azóta tölt jól. Mondok.szkolko tartozom? Mondja:jó szóval!
Norbi01-01-2010 15:41:34 // 69755
Inkább nem mondok semmit róluk. Van itt kettő is nálunk, de minek. Kapkodnak össze-vissza 1ik autoból a másikba nyúlnak, megpróbálom én elháritani a hibát, mert bennük már nem bizom.
krecsi01-01-2010 15:31:49 // 69754
Na ja, csak ez az autóvillamossági szerelőnek nem jut eszébe?
krecsi01-01-2010 15:29:34 // 69753
Basszus, ez elég kemény. És sajnos még 80-100-as tempó se kellene hozzá...
Norbi01-01-2010 15:19:44 // 69752
Lehet öninditó miatt is? Eddig nem vettem észre hogy baja lenne, de ki tuddja.
Ferke01-01-2010 13:45:06 // 69751
Itthon már rotyog, minnyá kész:)
Ferke01-01-2010 13:31:33 // 69750
Én is azt mondanám így elsőre, hogy a + kábelt nézd végig...
ANGER01-01-2010 13:25:49 // 69749
Az!:-(
De ez nem minden!
Ma nekiálltam szétszedni,mielőtt megemeltem volna ki akartam lazítani a kerékcsavarokat,és a nagy erőfeszítésemnek ellenére símán kitekertem,ami már gyanús volt, tekertem volna a többi csavart is,de kézzel kibírtam tekerni mind a 4 csavart!
Megnéztema a jobb oldalt és ott 1db csavar hiányzott 1 darab laza volt a másik 2 még stabil volt!
Én azt a következtetést vontam le,hogy el akarták lopni az új téligumijaimat valamikor csak nem bírta befejezni!
Csak így ott hagyhattam volna a fogam ,ha kiesik a kerék alólam mondjuk 80-100 tempónál!
Kerékcsere óta sokat mentem és nem volt gondom,és a kerékcsavarokat jól meghúztam,szokásom túltépni is,az öcsém autóján példáúl bele is tört 1 csavar!
Innentől kezdve minden indulásnál ellenőrzöm a csavarokat addig amíg be nem szerzek egy kerékőr szettet!
Ja és nem a csapággyal volt gondom,de azért szétszedtem és hibátlan a cucc!Összeraktam ,kerekeket jól meghúztam és a próbakörön tökéletesen működött minden!
Nem nyiszogott nem úszott az autó nem rezonált semmi!:-)
De ez nem minden!
Ma nekiálltam szétszedni,mielőtt megemeltem volna ki akartam lazítani a kerékcsavarokat,és a nagy erőfeszítésemnek ellenére símán kitekertem,ami már gyanús volt, tekertem volna a többi csavart is,de kézzel kibírtam tekerni mind a 4 csavart!
Megnéztema a jobb oldalt és ott 1db csavar hiányzott 1 darab laza volt a másik 2 még stabil volt!
Én azt a következtetést vontam le,hogy el akarták lopni az új téligumijaimat valamikor csak nem bírta befejezni!
Csak így ott hagyhattam volna a fogam ,ha kiesik a kerék alólam mondjuk 80-100 tempónál!
Kerékcsere óta sokat mentem és nem volt gondom,és a kerékcsavarokat jól meghúztam,szokásom túltépni is,az öcsém autóján példáúl bele is tört 1 csavar!
Innentől kezdve minden indulásnál ellenőrzöm a csavarokat addig amíg be nem szerzek egy kerékőr szettet!
Ja és nem a csapággyal volt gondom,de azért szétszedtem és hibátlan a cucc!Összeraktam ,kerekeket jól meghúztam és a próbakörön tökéletesen működött minden!
Nem nyiszogott nem úszott az autó nem rezonált semmi!:-)
pb_01-01-2010 12:54:28 // 69748
Szedd ki a kábeleket(generátor-önindító-akksi), és mérd át öket.
pb_01-01-2010 12:52:16 // 69746
Ez még nem is volt olyan veszélyes.D
pb_01-01-2010 12:51:09 // 69745
Papíron is igényeljük a mérést.DD
Norbi01-01-2010 10:27:35 // 69743
BUÉK mindenkinek!
Ha valaki segitene jó lenne! Olyan problémám van az autómmal, hogy néha elmegy a töltésem. Kb 1hónapja vettem észre, amikor sötétbe egyre halványabban világitott a lámpám, de szerencsére hazaértem , mert nem voltam messze. Autóvillamossági sz. nem is egy, nézte a generátoromat többször is, szétszedte stb. és azt mondta minden rendben van. Én adtam neki +még 1 testet , ő javasolta. De semmi változás. Időközöként igyis elmegy a töltés. Ezt pl. akkor veszem észre, ha mondjuk leállitom az autót, és utána gyújtásnál nem világít az akksi v.jelző. Na akkor már tuti nincs töltés (semmi).Ja, és már próbáltam másik generátorral is! Ha valaki tudna segiteni, az jó lenne. Én már csak a pozitiv kábelra gyanakszom.
Ha valaki segitene jó lenne! Olyan problémám van az autómmal, hogy néha elmegy a töltésem. Kb 1hónapja vettem észre, amikor sötétbe egyre halványabban világitott a lámpám, de szerencsére hazaértem , mert nem voltam messze. Autóvillamossági sz. nem is egy, nézte a generátoromat többször is, szétszedte stb. és azt mondta minden rendben van. Én adtam neki +még 1 testet , ő javasolta. De semmi változás. Időközöként igyis elmegy a töltés. Ezt pl. akkor veszem észre, ha mondjuk leállitom az autót, és utána gyújtásnál nem világít az akksi v.jelző. Na akkor már tuti nincs töltés (semmi).Ja, és már próbáltam másik generátorral is! Ha valaki tudna segiteni, az jó lenne. Én már csak a pozitiv kábelra gyanakszom.
ANGER01-01-2010 09:31:06 // 69742
Ha csak ezen múlik!:-)
Scott01-01-2010 09:08:38 // 69741
Tessék felkelni és lencsét enni, különben csórók lesztek! :))
Scott01-01-2010 02:27:47 // 69740
pb! Nem jelentkeztél le, pedig megmondtam! :))
BUÉK mindenkinek!
BUÉK mindenkinek!
alfamate8901-01-2010 01:58:42 // 69739
oks majd leszek:)
HátvédRomeo31-12-2009 22:39:26 // 69738
BOLDOG ÚJ ÉVET KÍVÁNOK még 1x Boxer cartársak! :))
Romeo33! valamikor gyere msn-re a napokban! :-) Van pár ötletem hogy megmetsd. amiről mutkó "siránkoztunk!"
Romeo33! valamikor gyere msn-re a napokban! :-) Van pár ötletem hogy megmetsd. amiről mutkó "siránkoztunk!"
alfamate8931-12-2009 22:13:29 // 69737
B.U.É.K.
kesa31-12-2009 18:59:41 // 69736
Nem baj, legalább van egy kis ideje még jobban összeérni a pálesznak :).
kesa31-12-2009 18:58:59 // 69735
He? Ne rövidíts már ennyit, nincs az az indián kódfejtő, aki kitalálja, mit akarsz.
kesa31-12-2009 18:58:05 // 69734
Miféle igénylőlapról beszélsz?
Coyote31-12-2009 18:30:58 // 69733
Minden kedves Cartársnak és családjának kívánok sikerekben,
egészségben,sok Alfás kilóméterben, boldogsággal teli boldog új esztendőt.
egészségben,sok Alfás kilóméterben, boldogsággal teli boldog új esztendőt.
ANGER31-12-2009 18:27:52 // 69732
Nekem nagyon jól fog kezdődni az új évem!
Most ahogy mentem pestre fúrcsán morgott a hátsó kerék felől,a jobbos kanyarokban szinte rezonált az egész autó,hazaérvén megnéztem tüzetesebben,és a hátsó rész rángatásánál nyüszögő kattogó hang jön ki a bal hátsó agy felől,illetve kotyog is!
Még jó,hogy hazahozott!
Remélem sikerűl szétszednem a hátsó rendszert,mert eddig nem sikerűlt! :-/
Alfás km-ben ,és hempeszkálásban Gazdag Boldog Új évet Kívánok Kedves Kollegák! :-)
Most ahogy mentem pestre fúrcsán morgott a hátsó kerék felől,a jobbos kanyarokban szinte rezonált az egész autó,hazaérvén megnéztem tüzetesebben,és a hátsó rész rángatásánál nyüszögő kattogó hang jön ki a bal hátsó agy felől,illetve kotyog is!
Még jó,hogy hazahozott!
Remélem sikerűl szétszednem a hátsó rendszert,mert eddig nem sikerűlt! :-/
Alfás km-ben ,és hempeszkálásban Gazdag Boldog Új évet Kívánok Kedves Kollegák! :-)
kesa31-12-2009 17:44:30 // 69727
Ne is mond, volt már rá példa. Akkor megfogadtam, inkább beteget jelentek legközelebb, de úgy nem megyek melózni :D.
kesa31-12-2009 17:43:45 // 69726
Szeretnék meggyőződni róla, hogy beépíthető a cucc, és olyan eredménnyel, mint amilyet szeretnék. Ennyi.
BuBu.31-12-2009 17:34:32 // 69724
boldog új esztendöt kívánok néktek:) jövere ugyanit ugyanígy:):):)
Scott31-12-2009 17:20:55 // 69723
Mondta, hogy telefon kikapcs. Át kell menni személyesen BUÉK-t kívánni! :)
Ferke31-12-2009 17:16:16 // 69722
BUÉK Nektek! Maestronak külön is, akit megin nem lehet felhívni!!!:))))
Alfa Amore doesn't take any responsibility for the posts.
Online members
0
Guests0
428
Forum
Recent topics
- Oldtimer and youngtimer
- 156
- AlfaCity
- International Alfa Rome...
- 159
- Chat
- Boxer fanatics
- 147
- Polish Alfisti
- Českí Alfisti
Poll
- What kind of chatrooms do you prefer?
- When will Alfa return in your opinion to the US?
- How did you find AlfaAmore.com?
Members
New members
- Kaccsa
- ramirez001
- “ Kevin “
- Rókus
- benebp
- Gyuszkó 159
- Olxander
- UTPcableman
- rajkailaszlo
- Tamas.F.Lamas